美美小编/ 2015-03-16 13:48
	
	
		
	
		
	
1、活塞泵
		
	
基本原理:借活塞在汽缸内的往复作用使缸内容积反复变化,以吸入和排出流体。
		
	
2、往复泵
		
	
工作原理:利用偏心轴的转动通过连杆装置带动活塞的运动,将轴的圆周转动转化为活塞的往复运动。活塞不断往复运动,泵的吸水与压水过程就连续不断地交替进行。
		
	
特殊结构
		
	
3、水环式真空泵
工作原理:水环式真空泵叶片的叶轮偏心地装在圆柱形泵壳内。泵内注入一定量的水。叶轮旋转时,将水甩至泵壳形成一个水环,环的内表面与叶轮轮毂相切。由于泵壳与叶轮不同心,右半轮毂与水环间的进气空间4逐渐扩大,从而形成真空,使气体经进气管进入泵内进气空间。随后气体进入左半部,由于毂环之间容积被逐渐压缩而增高了压强,于是气体经排气空间及排气管被排至泵外。
		
	
		
	
4、罗茨真空泵
工作原理:罗茨泵的工作原理与罗茨鼓风机相似。由于转子的不断旋转,被抽气体从进气口吸入到转子与泵壳之间的空间v0内,再经排气口排出。由于吸气后v0空间是全封闭状态,所以,在泵腔内气体没有压缩和膨胀。但当转子顶部转过排气口边缘,v0空间与排气侧相通时,由于排气侧气体压强较高,则有一部分气体返冲到空间v0中去,使气体压强突然增高。当转子继续转动时,气体排出泵外。
一般来说,罗茨泵具有以下特点:
●在较宽的压强范围内有较大的抽速;
●起动快,能立即工作;
●对被抽气体中含有的灰尘和水蒸气不敏感;
●转子不必润滑,泵腔内无油;
●振动小,转子动平衡条件较好,没有排气阀;
●驱动功率小,机械摩擦损失小;
●结构紧凑,占地面积小;
●运转维护费用低。
因此,罗茨泵在冶金、石油化工、造纸、食品、电子工业部门得到广泛的应用。
		
	
5、旋片式真空泵
工作原理:旋片式真空泵(简称旋片泵)是一种油封式机械真空泵。其工作压强范围为101325~1.33×10-2(Pa)属于低真空泵。它可以单独使用,也可以作为其它高真空泵或超高真空泵的前级泵。它已广泛地应用于冶金、机械、军工、电子、化工、轻工、石油及医药等生产和科研部门。
旋片泵主要由泵体、转子、旋片、端盖、弹簧等组成。在旋片泵的腔内偏心地安装一个转子,转子外圆与泵腔内表面相切(二者有很小的间隙),转子槽内装有带弹簧的二个旋片。旋转时,靠离心力和弹簧的张力使旋片顶端与泵腔的内壁保持接触,转子旋转带动旋片沿泵腔内壁滑动。
两个旋片把转子、泵腔和两个端盖所围成的月牙形空间分隔成A、B、C三部分。当转子按箭头方向旋转时,与吸气口相通的空间A 的容积是逐渐增大的,正处于吸气过程。而与排气口相通的空间C的容积是逐渐缩小的,正处于排气过程。居中的空间B的容积也是逐渐减小的,正处于压缩过程。由于空间A的容积是逐渐增大(即膨胀),气体压强降低,泵的入口处外部气体压强大于空间A内的压强,因此将气体吸入。当空间A与吸气口隔绝时,即转至空间B的位置,气体开始被压缩,容积逐渐缩小,最后与排气口相通。当被压缩气体超过排气压强时,排气阀被压缩气体推开,气体穿过油箱内的油层排至大气中。由泵的连续运转,达到连续抽气的目的。如果排出的气体通过气道而转入另一级(低真空级),由低真空级抽走,再经低真空级压缩后排至大气中,即组成了双级泵。这时总的压缩比由两级来负担,因而提高了极限真空度。
		
	
7、内齿轮泵
运行时注意什么
(1) 检查是否已仔细完整地安装好设备
(2) 只能通过过滤器按最小容积率注满压力液体
(3) 注意旋转方向的箭头
(4) 无负载运行泵并使其无压运行几秒钟, 以便达到足够的润滑作用
(5) 绝对不能没有油而运行泵
(6) 如果泵运行20秒后仍有气体, 要再次检查一下泵. 达到运行值后, 要检查管路联接的密封性
(7) 检查运行温度
		
	
		
	
		
	
8、外齿轮泵
		
	
		
	
		
	
9、泥浆泵
		
	
		
	
10、气气增压泵
		
	
(1) 工作压力范围大,选用不同型号的泵可获得不同的压力区域,
调节输入气压输出气压相应得到调整。可达到极高的压力,气体90Mpa
(2) 流量范围广,对所有型号泵仅0.1Kg气压就能平稳工作,此时获得最小的流量,调节进气量后可得到不同的流量。
(3) 易于控制,从简单的手动控制到完全的自动控制均可满足要求。
(4) 自动重新启动,无论何种原因造成保压回路压力下降,将自动重新启动,补充泄漏压力,保持回路压力恒定。
(5) 操作安全,采用气体驱动,无电弧及火花,可在危险场合使用。
(6) 最大节能可达70%,因为保持保压不消耗任何能量。
		
	
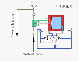
11、气液增压泵
工作原理
由单向阀控制的高压柱塞不断的将液体排出,增压泵的出口压力大小与空气驱动压力有关。当驱动部分和输出液体部分之间的压力达到平衡时,增压泵会停止运行,不再消耗空气。当输出压力下降或空气驱动压力增加时,增压泵会自动启动运行,直到再次达到压力平衡后自动停止。
采用单气控非平衡气体分配阀来实现泵的自动往复运动,泵体气驱部分采用铝合金制造。接液部分根据介质不同选用碳钢或不锈钢,泵的全套密封件均为进口优质产品,从而保证了气液增压泵的性能。